Before deploying your agent, it’s important to test its functionality. You can learn more about how your AI Agent handles specific inquiries that may arise from a conversation with a prospect or customer, and you can use that information to fine-tune your Voice AI Agent so you ultimately get a higher conversion rate!
Validate your HighLevel Voice AI agents quickly with Two Testing methods—Phone Call or Web Call—so you can iterate on prompts, flows, and settings with confidence. Use the phone option when you want a real telephony path, or launch a browser‑based Web Call to skip number provisioning and test instantly.
TABLE OF CONTENTS
- What are Test Calls for Voice AI Agents?
- Key Benefits of Test Calls
- How To Setup Test Calls (Web Call & Phone Call)
- Test Call History & Logs
- Reviewing Test Call History
- Frequently Asked Questions
- Related Articles
What are Test Calls for Voice AI Agents?
Test Calls let you simulate real conversations with a Voice AI agent before going live. You can either receive a Phone Call from the agent to your phone number or start a Web Call directly in your browser. Both methods help you verify behavior, tune prompts, and confirm actions. During Web Call trials, call transfer is not supported; the session uses your logged‑in contact as the caller identity.
Key Benefits of Test Calls
Use these advantages to speed up setup, reduce friction, and improve quality before launch.
Faster testing: Start a Web Call instantly—no phone number purchase or dialing required.
Realistic validation: Use the Phone Call method to test end‑to‑end telephony behavior.
Rapid feedback loops: Hear responses immediately, then refine prompts, knowledge, and settings.
High feature parity: Exercise nearly all agent actions during trials (Web Call excludes call transfer).
Clear caller identity: Web Call maps the session to the logged‑in user’s contact for consistent context.
Test data hygiene: Keep trial activity out of analytics dashboards and focus on production insights.
How To Setup Test Calls (Web Call & Phone Call)
Follow these steps to launch reliable trials while ensuring your browser and telephony settings are ready.
Type 1 : Start a Web Call
Open AI Agents from the left sidebar and Click on Voice AI in the top navigation ribbon
- Select Agent List in the secondary navigation ribbon then edit the agent you would like to test

On the Right side Test Your Agent section, click on Web Call and Start Web Call

When prompted, allow microphone access in your browser.
Speak with your agent and observe responses and actions. (Reminder: call transfer is not supported in Web Call trials.)
Adjust prompts, knowledge base, or settings as needed, then repeat the trial.
Note:
- Faster Testing – No need to dial or purchase a phone number. Simply click and start testing right away.
- What it does: Opens a browser‑based call so you can speak with the agent immediately.
- Caller identity: Uses the logged‑in user’s contact automatically.
- Limitations: Call transfer is not supported in Web Call trials.
- Device tips: Allow microphone access, confirm input/output devices, and use an up‑to‑date browser.
Type 2: Start a Phone Call
- Open AI agents from the left sidebar and Click on Voice AI in the top navigation ribbon
- Select Agent List in the secondary navigation ribbon then edit the agent you would like to test
On the Right side Test Your Agent section, click on Phone Call and Select Caller ID (the number the agent will use to call you).
Enter Your Phone Number (the number to receive the test call).

Click Call me to start the test and answer the incoming call on your device.
Review the Call History or Dashboard Logs to analyze transcripts, recordings, and summaries.
Note:
Select Caller ID: Choose the phone number your agent will use to call you.
Enter Your Phone Number: Provide the destination number to receive the test call.
Receive the Call: Answer and interact with your agent as a caller would.
Billing note: Phone‑based test calls use your normal telephony setup; standard rates may apply.
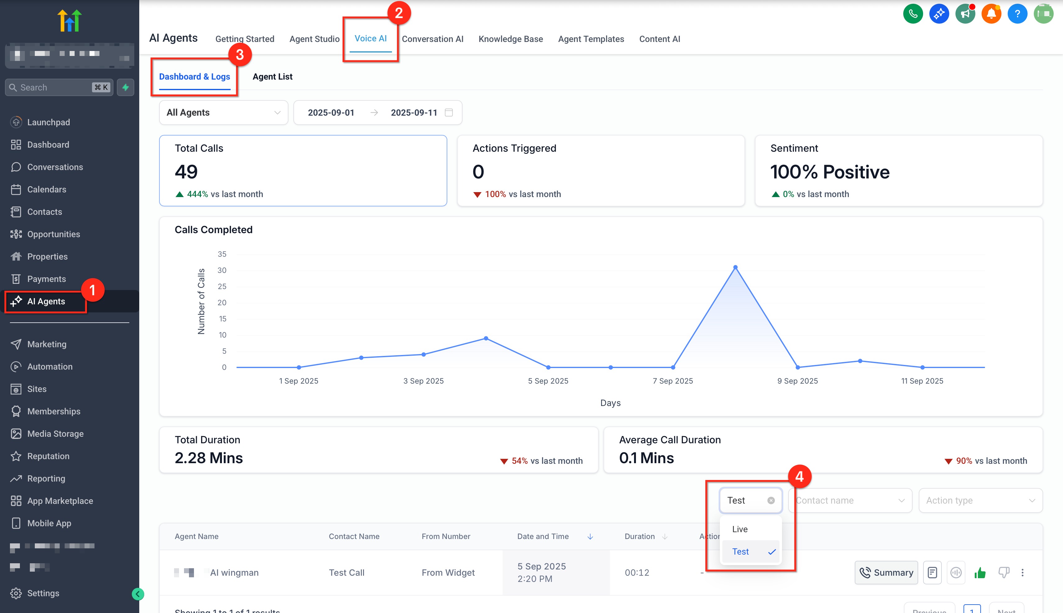
Test Call History & Logs
Understand where to review test results so you can iterate efficiently.
Where to find: From the Test Your Agent, open Call History or go to Voice AI → Dashboards & Logs and filter by Call Type: Test

What you’ll see: Duration, Call Status (e.g., Completed/Missed), Transcript, Recording playback, and Call Summary.
Analytics behavior: Test calls are excluded from Dashboard Analytics and Performance Metrics.
Reviewing Test Call History
When you're testing your Voice AI Agent, you can go back and look at previous test calls to learn more about the conversation and how the AI Agent interacted with the caller. Use this quick reference to understand what each field means so you can diagnose issues faster and confirm whether your agent achieved the intended outcome.
To open up previous test calls, click on the dropdown titled Call History, and then choose the test call you want to review.


| Field | Description |
|---|---|
| Duration | Total connected time. Very short durations can indicate early hang-ups or permission issues. |
| Call Status (e.g., Completed, Missed) | Final outcome such as Completed, Missed, Failed, or Canceled. |
| Transcript of the Conversation | Full conversation text for review and prompt tuning. |
| Call Recording Playback | Audio playback (if available) to evaluate voice quality, pacing, and tone. |
| Caller Identity | For Web Call, the session maps to the logged-in user’s contact; for Phone Call, you’ll see the dialed destination number. |
| Call Summary | Auto-generated recap of the conversation and outcomes for quick scanning. |
Frequently Asked Questions
Q: Do I need to buy a phone number to test?
Web Call: No number is required. Phone Call: Uses your existing telephony setup and standard rates may apply.
Q: Are test calls included in analytics?
No. Test calls are excluded from dashboard analytics and performance metrics.
Q: Will I see transcripts and recordings for trials?
Yes. Open Call History or Dashboards & Logs to access transcripts, recordings, and call summaries for test calls.
Q: Can I test call transfers?
Web Call: Not supported. Phone Call: Behaves according to your agent configuration and telephony setup.
Q: Who is shown as the caller in a Web Call?
The logged‑in user’s contact is automatically used as the caller identity for the trial.
Q: Which method should I choose?
Use Web Call for rapid iteration without number setup. Use Phone Call to validate telephony‑specific experiences end‑to‑end.
Q: Do test calls affect my analytics?
Test calls are meant for Quality Assesment and are excluded from your analytics.
Related Articles
Was this article helpful?
That’s Great!
Thank you for your feedback
Sorry! We couldn't be helpful
Thank you for your feedback
Feedback sent
We appreciate your effort and will try to fix the article